Hello! I Am Firdaus Ilhamy



Hello! I Am Muhammad Firdaus Ilhamy
An Engineer who
Builds a network
from the ground
...
Ensuring seamless connectivity and robust security for every system.
I'm a |
Currently, I'm an IT Network Engineer atPT. Indoseiki Metalutama
A dedicated IT professional with over 2 years of experience. I specialize in managing network infrastructure, ensuring 99.9% uptime through proactive monitoring, and securing systems against evolving digital threats.
Work Experience
Senior IT Infrastructure & System Administrator — PT Indoseiki Metalutama
Memimpin pengelolaan infrastruktur Proxmox VE, server Linux (Ubuntu/Debian), dan otomatisasi backup. Bertanggung jawab atas ketersediaan sistem internal (Nginx/MariaDB), deployment Nextcloud, serta implementasi monitoring real-time menggunakan Prometheus & Grafana.
Senior IT Network Engineer — PT Indoseiki Metalutama
Merancang dan mengoptimasi infrastruktur jaringan Dual ISP, segmentasi jaringan (VLAN/IP Addressing), serta penguatan keamanan melalui manajemen Firewall dan VPN. Melakukan capacity planning untuk memastikan konektivitas pabrik tetap stabil dan minim latency.
Freelance Computer Technician — ZaynComp
Menyediakan jasa konsultasi teknis, optimasi performa hardware (repasting/upgrade), serta maintenance preventif untuk klien retail dan korporat guna memastikan perangkat bekerja maksimal.
IT Technician & Assistant Lecturer — Universitas Amikom Yogyakarta
Mengelola laboratorium komputer kampus, instalasi jaringan lokal, serta mendampingi mahasiswa dalam praktikum Jaringan Komputer sebagai asisten dosen.
I specialize in building and securing Network Infrastructure
Experienced in managing MikroTik, Proxmox virtualization, and enterprise server monitoring to ensure high availability and network security.

Featured Projects
Solusi infrastruktur dan jaringan yang telah saya implementasikan.
Technical Project
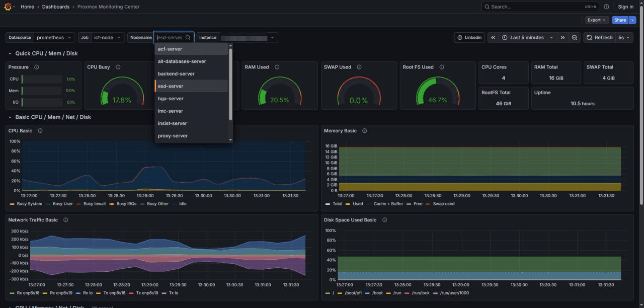
Prometheus & Grafana Monitoring Integration
Implementasi sistem monitoring terpusat untuk VM Server menggunakan Node Exporter. Proyek ini mencakup konfigurasi otomatis service melalui SSH, manajemen target metrik pada Prometheus, serta visualisasi real-time metrik CPU, RAM, dan Network pada dashboard Grafana untuk kebutuhan troubleshooting dan analisis beban sistem di PT Indoseiki Metal Utama.

Technical Project
IP-Based CCTV System & Hik-Connect Integration
Perancangan dan implementasi jaringan CCTV berbasis IP Statik menggunakan perangkat Hikvision. Mengatur segmentasi jaringan khusus untuk memastikan keamanan data visual, konfigurasi NVR, serta integrasi platform Hik-Connect untuk memungkinkan monitoring jarak jauh yang stabil bagi tim manajemen.

Technical Project
Enterprise Messaging System (Openfire + LDAP)
Membangun infrastruktur komunikasi internal yang aman sebagai pengganti WhatsApp menggunakan server Openfire yang terintegrasi dengan LDAP/Active Directory. Solusi ini memungkinkan otentikasi akun otomatis bagi admin melalui klien Pidgin, menciptakan lingkungan chatting internal yang terkontrol dan privat.

Technical Project
MikroTik API Firewall Management System
Pengembangan aplikasi berbasis PHP Native untuk mengotomatisasi manajemen Filter Rule pada MikroTik OS di UPT Lab Amikom Yogyakarta. Sistem ini menggunakan MikroTik API untuk memvalidasi input dan melakukan perubahan konfigurasi firewall secara real-time melalui antarmuka web yang intuitif.

Technical Project
IT Asset Management System (Snipe-IT)
Implementasi sistem manajemen aset terpusat menggunakan Snipe-IT untuk digitalisasi pelacakan inventaris IT. Proyek ini mencakup pengelolaan siklus hidup aset, pencatatan riwayat maintenance secara digital (paperless), serta monitoring lokasi perangkat secara real-time guna meningkatkan efisiensi audit dan akurasi data inventaris di seluruh departemen.
